Prometheus und die Fritzbox

Prometheus ist ein quelloffenes Monitoring- und Alarmierungs-Werkzeug. Seine Basis bildet eine Zeitreihen-Datenbank, auf deren Daten mit einer eingebauten, sehr mächtigen Abfragesprache zugegriffen werden kann.
Prometheus verfolgt den Ansatze des sogenannten “whitebox-monitoring”. Anwendungen stellen hier entweder nativ Metriken zur Verfügung, oder alternativ macht ein “exporter” Applikations- oder Geräte-Metriken für Prometheus abfragbar.
In diesem Artikel möchte ich zeigen, wie man mit Hilfe des fritzbox_exporter und des speedtest_exporter im Zusammenspiel mit Grafana Einblicke in die Performance seines Heimnetzwerks und seines Internetanschlusses bekommen kann. Die Hardware-Basis für dieses Projekt stellt ein RaspberryPi.
In den folgenden Listings zeigen diese Präfixe die verwendeten Benutzer an:
$:prometheus
Installation der Komponenten
Ich habe für dieses Projekt einen RaspberryPi 2 mit der aktuellen Version von Raspian Jessie Lite verwendet.
Voraussetzungen
Nach dem Update des RaspberryPi auf die neuesten Paketversionen, sollte man folgende benötigten Pakete installieren:
# apt-get install apt-transport-https git python-pip wget curl
Prometheus
Prometheus holt sich (“scrape”) Metriken von vorher definierten Zielen in bestimmten Zeitintervallen. Es speichert diese in seiner Zeitreihen-Datenbank und stellt eine mächtige Abfragesprache PromQL bereit, um auf diese Metriken zur Darstellung von Graphen und zur Alarmierung zugreifen zu können.
Zunächst erstellen wir einen neuen Benutzer unter dem Prometheus und weitere Komponenten laufen werden:
# adduser prometheus
Wir laden das aktuelle Archiv von https://prometheus.io/download/ herunter - in der Dropdown-Box “architecture” wählen wir “armv7”. Im folgenden habe ich wget-Aufrufe mit den zur Zeit aktuellen Versionen verwendet:
# su - prometheus
$ wget https://github.com/prometheus/prometheus/releases/download/v1.5.2/prometheus-1.5.2.linux-armv7.tar.gz
$ tar xzvf prometheus-1.5.2.linux-armv7.tar.gz
Nun erstellen wir einige benötigte Verzeichnisse und kopieren Dateien aus dem eben entpackten Archiv an die notwendigen Stellen:
$ mkdir bin etc data
$ cp -r prometheus-1.5.2.linux-armv7/console* etc/
$ cp prometheus-1.5.2.linux-armv7/prometheus bin/
Wir kopieren auch fürs Erste die Standard-Konfiguration von Prometheus:
$ cp prometheus-1.5.2.linux-armv7/prometheus.yml etc/
Die service-Datei für systemd in /etc/systemd/system/prometheus.service erstellen wir mir dem folgenden Inhalt:
[Unit]
Description=Prometheus node exporter
After=network.target
Wants=network.target
[Service]
User=prometheus
Group=prometheus
ExecStart=/home/prometheus/bin/prometheus \
-config.file=/home/prometheus/etc/prometheus.yml \
-storage.local.path=/home/prometheus/data/ \
-web.console.templates=/home/prometheus/etc/consoles \
-web.console.libraries=/home/prometheus/etc/console_libraries \
-log.level=error
ExecReload=/bin/kill -HUP $MAINPID
KillMode=process
Type=simple
Restart=always
[Install]
WantedBy=multi-user.target
Wir starten Prometheus und aktivieren es beim Systemstart:
# systemctl daemon-reload
# systemctl start prometheus.service
# systemctl enable prometheus.service
Pushgateway
Das Pushgateway dient dazu, Metriken von z.B. batch-Läufen mit Prometheus verarbeiten zu können. Hier benutzen wir es, um den per cron gesteuerten speedtest_exporter, der nachfolgend noch beschrieben wird, anzubinden.
$ wget https://github.com/prometheus/pushgateway/releases/download/v0.3.1/pushgateway-0.3.1.linux-armv7.tar.gz
$ tar xzvf pushgateway-0.3.1.linux-armv7.tar.gz
$ cp pushgateway-0.3.1.linux-armv7/pushgateway bin/
Die service-Datei für systemd in /etc/systemd/system/pushgateway.service erstellen wir mir dem folgenden Inhalt:
[Unit]
Description=Prometheus pushgateway
After=network.target
Wants=network.target
[Service]
User=prometheus
Group=prometheus
ExecStart=/home/prometheus/bin/pushgateway
Type=simple
Restart=always
[Install]
WantedBy=multi-user.target
Wir starten das Pushgateway und aktivieren es beim Systemstart:
# systemctl daemon-reload
# systemctl start pushgateway.service
# systemctl enable pushgateway.service
node_exporter
Der node_exporter kann vielerlei System-Metriken, wie z.B. CPU-Auslastung auslesen und Prometheus zur Verfügung stellen. Mit diesen Daten haben wir die Vitalwerte unseres RaspberryPi im Blick.
$ wget https://github.com/prometheus/node_exporter/releases/download/v0.13.0/node_exporter-0.13.0.linux-armv7.tar.gz
$ tar xzvf node_exporter-0.13.0.linux-armv7.tar.gz
$ cp node_exporter-0.13.0.linux-armv7/node_exporter bin/
Die service-Datei für systemd in /etc/systemd/system/node_exporter.service erstellen wir mir dem folgenden Inhalt:
[Unit]
Description=Prometheus node exporter
After=network.target
Wants=network.target
[Service]
User=prometheus
Group=prometheus
ExecStart=/home/prometheus/bin/node_exporter --collectors.enabled conntrack,diskstats,entropy,filefd,filesystem,loadavg,mdadm,meminfo,netdev,netstat,stat,time,vmstat
Type=simple
Restart=always
[Install]
WantedBy=multi-user.target
Wir starten den node_exporter und aktivieren ihn beim Systemstart:
# systemctl daemon-reload
# systemctl start node_exporter.service
# systemctl enable node_exporter.service
fritzbox_exporter
Der fritzbox_exporter bereitet Metriken, die er per UPnP von der FritzBox holt, für Prometheus auf.
Ich bevorzuge, Go Programme nicht auf dem RaspberryPi zu bauen, zum einen weil cross-compiling in Go so einfach ist und zum anderen, weil es einfach schneller geht:
$ go get github.com/ndecker/fritzbox_exporter/
$ cd $GOPATH/src/github.com/ndecker/fritzbox_exporter
$ CGO_ENABLED=0 GOOS=linux GOARM=7 GOARCH=arm go build -o fritzbox_exporter main.go
$ scp fritzbox_exporter raspi:/home/prometheus/bin/
Um den fritzbox_exporter für ein normales x86_64-Linux zu bauen sieht die Kommandozeile so aus:
$ CGO_ENABLED=0 GOOS=linux GOARCH=amd64 go build -o fritzbox_exporter main.go
Wieder auf derm RaspberryPi, kann man den fritzbox_exporter mit folgendem Kommando testen:
$ /home/prometheus/bin/fritzbox_exporter -test
Es sollte eine Liste von Metriken über die FritzBox angezeigt werden.
Die service-Datei für systemd in /etc/systemd/system/fritzbox_exporter.service erstellen wir mir dem folgenden Inhalt:
[Unit]
Description=Prometheus fritzbox exporter
After=network.target
Wants=network.target
[Service]
User=prometheus
Group=prometheus
ExecStart=/home/prometheus/bin/fritzbox_exporter
Type=simple
Restart=always
[Install]
WantedBy=multi-user.target
Wir starten den fritzbox_exporter und aktivieren ihn beim Systemstart:
# systemctl daemon-reload
# systemctl start fritzbox_exporter.service
# systemctl enable fritzbox_exporter.service
speedtest_exporter
Der speedtest_exporter ist ein einfaches Perl-Skript, das die Ausgabe des speedtest-cli auswertet und die erzeugten Metriken über das Pushgateway an Prometheus sendet.
Bitte beachtet: dieses Projekt ist ein proof-of-concept. Wenn Ihr vorhabt, den speedtest_exporter über einen längeren Zeitraum hinweg oder häufig laufen zu lassen, solltet Ihr mit Speedtest klären, ob dies für sie in Ordnung ist.
Zuerst müssen wir speedtest-cli installieren:
# pip install speedtest-cli
$ cd /home/prometheus/bin
$ wget https://raw.githubusercontent.com/RichiH/speedtest_exporter/master/speedtest_exporter.pl
$ chmod +x speedtest_exporter.pl
Um den Test automatisch alle 15 Minuten laufen zu lassen, erstellen wir als root noch einen cronjob mit folgendem Inhalt:
*/15 * * * * /home/prometheus/bin/speedtest_exporter.pl
Grafana
Grafana ist der de-facto Standard zur Visualisierung von performance-Metriken. Mit seiner Hilfe werden wir ansprechende Dashboards der Messergbnisse erstellen.
Ein für den Raspberry geeignetes Grafana kann von hier installiert werden:
# echo "deb https://dl.bintray.com/fg2it/deb jessie main" > /etc/apt/sources.list.d/grafana.list
# curl https://bintray.com/user/downloadSubjectPublicKey?username=bintray | apt-key add -
# apt-get update
# apt-get install grafana
Die Installation auf einem normalen x86_64-Debian Jessie sieht so aus:
# echo "deb https://packagecloud.io/grafana/stable/debian/ jessie main" > /etc/apt/sources.list.d/grafana.list
# curl https://packagecloud.io/gpg.key | apt-key add -
# apt-get update
# apt-get install grafana
# systemctl daemon-reload
# systemctl start grafana-server
# systemctl enable grafana-server
Wir können nun auf Grafana z.B. unter http://raspi:3000 zugreifen.
Nach dem ersten Start muss noch eine Prometheus-datasorce wie in der [Grafana-Dokumentation] angegeben, angelegt werden.
Als Url tragen wir http://localhost:9090 ein und unter Access geben wir proxy an.
Configuring Prometheus
Um alle vorher installierten exporter abzufragen, müssen wir die Konfigurationsdatei von Prometheus /home/prometheus/etc/prometheus.yml folgendermaßen ändern:
# my global config
global:
scrape_interval: 15s # Set the scrape interval to every 15 seconds. Default is every 1 minute.
evaluation_interval: 15s # Evaluate rules every 15 seconds. The default is every 1 minute.
# scrape_timeout is set to the global default (10s).
# Attach these labels to any time series or alerts when communicating with
# external systems (federation, remote storage, Alertmanager).
external_labels:
monitor: 'codelab-monitor'
# Load rules once and periodically evaluate them according to the global 'evaluation_interval'.
rule_files:
# - "first.rules"
# - "second.rules"
# A scrape configuration containing exactly one endpoint to scrape:
# Here it's Prometheus itself.
scrape_configs:
# The job name is added as a label `job=<job_name>` to any timeseries scraped from this config.
- job_name: 'prometheus'
static_configs:
- targets: ['localhost:9090']
- job_name: 'pushgateway'
honor_labels: true
static_configs:
- targets: ['localhost:9091']
- job_name: 'node_exporter'
static_configs:
- targets: ['localhost:9100']
- job_name: 'fritzbox_exporter'
static_configs:
- targets: ['localhost:9133']
Überwachung weiterer server
Man kann den node_exporter auf weitere Server im Heimnetzwerk installieren. Um diese dann in Prometheus aufzunehmen, genügt es, dem “node_exporter”-Job ein weiteres “target” hinzuzufügen, z.B.:
...
static_configs:
- targets: ['localhost:9133']
- targets: ['myothermachine.my.net:9133']
Hinzufügen von Grafana Dashboards
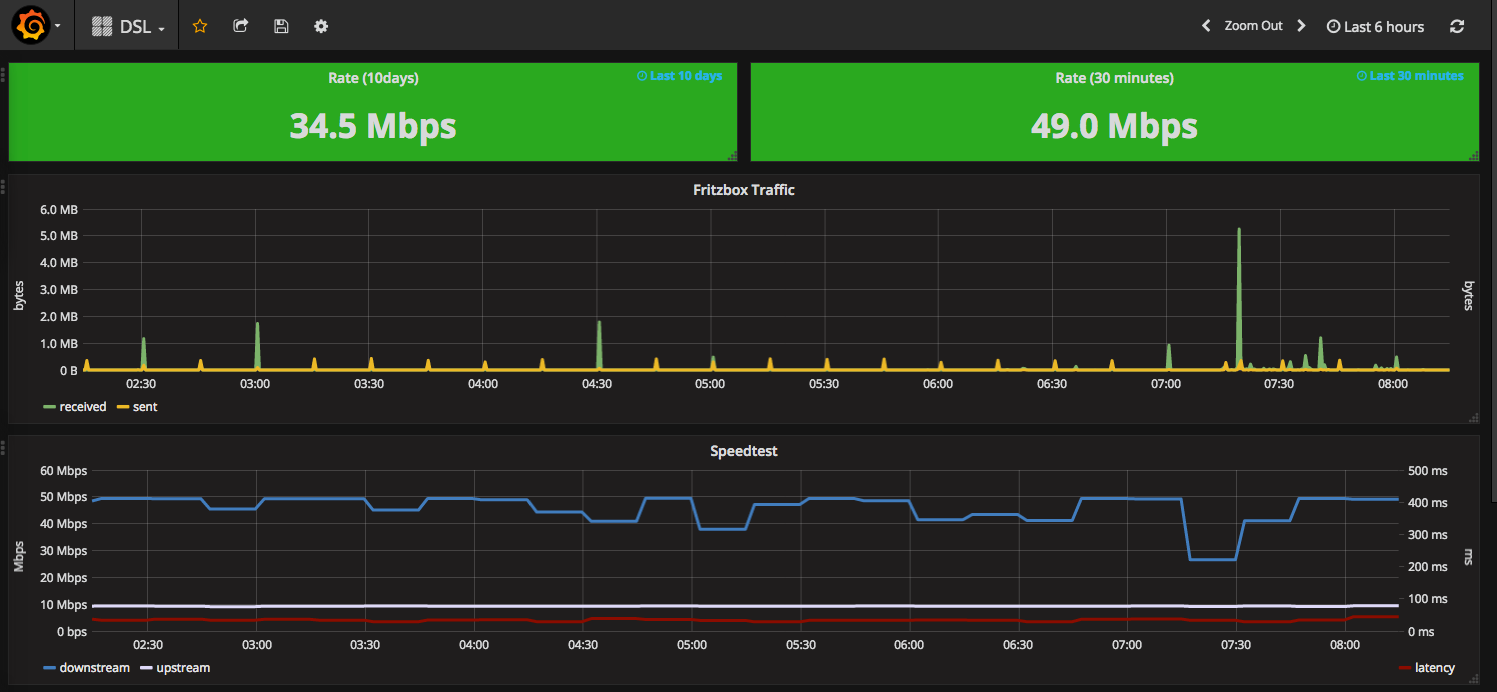
Um schöne und nützliche Grafana-Dashboards zu erstellen, braucht man etwas Übung. Glücklicherweise gibt es schon etliche fertige Dashboards bei grafana.net zum Herunterladen, zum Beispiel das sehr nützliche node_exporter dashboard.
Ein Dashboard auf Basis der Daten dieses Tutorials könnt Ihr hier herunterladen und in Grafana importieren.
Und so sieht das Dashboard momentan bei mir aus:

Mehr Posts zu Prometheus https://labs.consol.de/tags/PrometheusIO